简介:
SMQTT基于reactor-netty(spring-webflux底层依赖) 开发,底层采用Reactor3反应堆模型,支持单机部署,支持容器化部署,具备低延迟,高吞吐量,支持百万TCP连接,同时支持多种协议交互,是一款超级优秀的消息中间件!
功能特性:

- 消息质量等级实现(支持qos0,qos1,qos2)
- topicFilter支持
- topic分级(test/test)
- +支持(单层匹配)
- *支持(多层匹配)
- 会话消息
- 默认内存存储
- 支持持久化(redis/db)
- 保留消息
- 默认内存存储
- 支持持久化(redis/db)
- 遗嘱消息
- 设备掉线时候触发
- 客户端认证
- 支持spi注入外部认证
- tls加密
- 支持tls加密(mqtt端口/http端口)
- websocket协议支持x
- 使用mqtt over websocket
- http协议交互
- 支持http接口推送消息
- 支持spi扩展http接口
- SPI接口扩展支持
- 消息管理接口(会话消息/保留消息管理)
- 通道管理接口 (管理系统的客户端连接)
认证接口 (用于自定义外部认证)- 拦截器 (用户自定义拦截消息)
- 集群支持(gossip协议实现)
- 容器化支持
- 默认镜像最新tag: 1ssqq1lxr/smqtt
- 持久化支持(session 保留消息)
- 规则引擎支持
- 支持springboot starter启动
- 管理后台
- 请参考smqtt文档如何启动管理后台
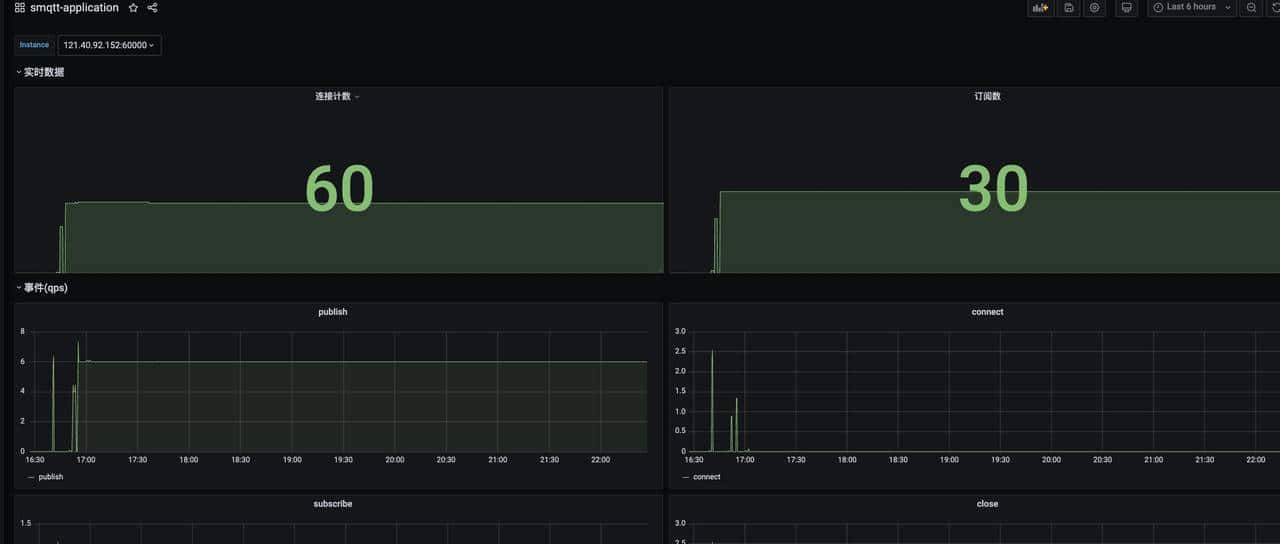
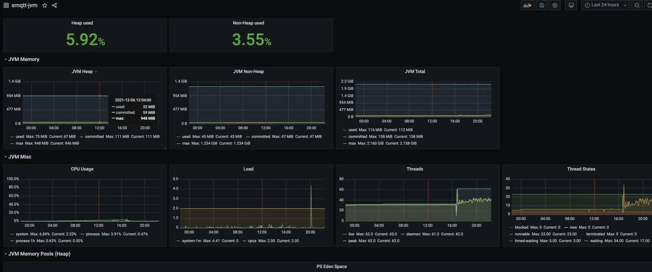
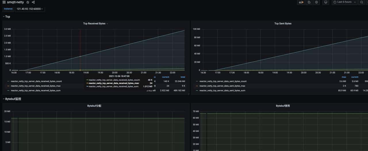
- grafana监控集成
- 支持influxdb
- 支持prometheus
- ACL权限管理
- 对设备、资访问授权
- 认证模块
- 支持http
- 支持匿名
- 支持固定密码
- 支持sql
尝试一下
大家不要恶意链接,谢谢!
|
管理 |
说明 |
其他 |
|
121.40.92.152:1883 |
mqtt端口 |
用户名:smqtt 密码:smqtt |
|
121.40.92.152:18888 |
mqtt over websocket |
用户名:smqtt 密码:smqtt |
|
http://121.40.92.152:60000/smqtt/admin |
管理后台 |
用户名:smqtt 密码:smqtt |
启动方式
main方式启动
引入依赖
<!--smqtt依赖 -->
<dependency>
<groupId>io.github.quickmsg</groupId>
<artifactId>smqtt-core</artifactId>
<version>${Latest version}</version>
</dependency>
<!--集群依赖 -->
<dependency>
<artifactId>smqtt-registry-scube</artifactId>
<groupId>io.github.quickmsg</groupId>
<version>${Latest version}</version>
</dependency>
<!--管理ui依赖 -->
<dependency>
<artifactId>smqtt-ui</artifactId>
<groupId>io.github.quickmsg</groupId>
<version>${Latest version}</version>
</dependency>
- 阻塞式启动服务:
Bootstrap.builder()
.rootLevel(Level.INFO)
.websocketConfig(
BootstrapConfig.WebsocketConfig
.builder()
.enable(false)
.path("/mqtt")
.port(8888)
.build()
)
.tcpConfig(
BootstrapConfig
.TcpConfig
.builder()
.port(1883)
.ssl(SslContext.builder().enable(false).build())
.build())
.httpConfig(
BootstrapConfig
.HttpConfig
.builder()
.enable(false)
.accessLog(true)
.admin(BootstrapConfig.HttpAdmin.builder().enable(true).username("smqtt").password("smqtt").build())
.build())
.clusterConfig(
BootstrapConfig.
ClusterConfig
.builder()
.enable(false)
.namespace("smqtt")
.node("node-1")
.port(7773)
.url("127.0.0.1:7771,127.0.0.1:7772").
build())
.build()
.startAwait();
- 非阻塞式启动服务:
Bootstrap bootstrap = Bootstrap.builder()
.rootLevel(Level.INFO)
.websocketConfig(
BootstrapConfig.WebsocketConfig
.builder()
.enable(false)
.path("/mqtt")
.port(8888)
.build()
)
.tcpConfig(
BootstrapConfig
.TcpConfig
.builder()
.port(1883)
.ssl(SslContext.builder().enable(false).build())
.build())
.httpConfig(
BootstrapConfig
.HttpConfig
.builder()
.enable(false)
.accessLog(true)
.admin(BootstrapConfig.HttpAdmin.builder().enable(true).username("smqtt").password("smqtt").build())
.build())
.clusterConfig(
BootstrapConfig.
ClusterConfig
.builder()
.enable(false)
.namespace("smqtt")
.node("node-1")
.port(7773)
.url("127.0.0.1:7771,127.0.0.1:7772").
build())
.build()
.start().block();
jar方式
- 下载源码 mvn compile package -Dmaven.test.skip=true -P jar,web
在smqtt-bootstrap/target目录下生成jar
- 准备配置文件 config.yaml
- config.yaml
- 启动服务
java -jar smqtt-bootstrap-1.0.1-SNAPSHOT.jar <config.yaml路径>
docker 方式
拉取镜像
# 拉取docker镜像地址
docker pull 1ssqq1lxr/smqtt:latest
启动镜像默认配置
# 启动服务
docker run -it -p 1883:1883 1ssqq1lxr/smqtt
启动镜像使用自定义配置(同上准备配置文件config.yaml)
# 启动服务
docker run -it -v <配置文件路径目录>:/conf -p 1883:1883 -p 1999:1999 1ssqq1lxr/smqtt
springboot方式
- 引入依赖
- <dependency> <groupId>io.github.quickmsg</groupId> <artifactId>smqtt-spring-boot-starter</artifactId> <version>${Latest version >= 1.0.8}</version> </dependency>
- 启动类Application上添加注解 @EnableMqttServer
- 配置application.yml文件
- properties也支持,但是需要自己转换,没有提供demo文件
- config.yaml
- 启动springboot服务服务即可
- 如果引入的是spring-boot-starter-parent的管理包,如果启动报错,则需要添加以下依赖
<dependency>
<groupId>io.projectreactor</groupId>
<artifactId>reactor-core</artifactId>
<version>3.4.9</version>
</dependency>
<dependency>
<groupId>io.projectreactor.netty</groupId>
<artifactId>reactor-netty</artifactId>
<version>1.0.10</version>
</dependency>
官网地址
https://www.smqtt.cc/
wiki地址
https://wiki.smqtt.cc/
管理后台

监控页面
Mqtt监控

Jvm监控

Netty监控

结束语
目前市面上主流MQTT协议的broker选型EMQX,EMQX分商业版和社区版,社区版被阉割,用商业版又是一笔很大开销,此款国产开源的MQTT Broker具备许多商业案例,性能良好,值得选型使用!
开源分享不易,感谢大家的支持,多关注,点赞。后续也会分享更多的干货和技术资讯,您的阅读就是对小编的支持,再次感谢各位老铁!
© 版权声明
文章版权归作者所有,未经允许请勿转载。
相关文章
您必须登录才能参与评论!
立即登录






好牛逼的代码
好好学习我
很好奇,怎么嵌入的grafana
学习一下
收藏了,感谢分享